TeamTrace November Updates – Small Tweaks, Big Impact
TeamTrace
Dec 26, 2025
4 months ago0 comments
SHARE
News/Updates
Some months bring new features, but this month brings new possibilities.
From branch-level precision to smarter reporting, November’s updates are built to give you more control, more clarity, and a workspace that adapts intelligently to the way your team operates.
Imagine managing people, projects, expenses, and sites with the accuracy of branch-wise filtering, dashboards that finally tell the right story because every report now reflects the exact branch you’re looking at, and workflows that stay aligned because permissions are now scoped intelligently across branches.
This November, TeamTrace becomes more intuitive, more organized, and more powerful:
Frontend Revamp
A fresh and cleaner interface, redesigned for speed, clarity, and ease of use.
New Module: Branch
Found under Settings, the new Branch module lets you add and manage branches across your organization. Everything from people to projects now aligns perfectly with your structure.
Project Improvements
A brand-new Project Dashboard UI that highlights what matters, faster.
Project Templates to help teams set up uniform workflows in seconds.
Smarter Roles
Roles now respect organizational hierarchy with single-branch or all-branch permission modes.
Sharper Reporting
Branch-wise filters now sync across analytics, making every export more accurate and more meaningful.
Feature Requests Implemented
We listened and delivered:
Field People Expense Report
Break Report Download
Better Alignment Across Modules
Field operations, sites, holidays, customers, leaves — everything now syncs seamlessly with your branches.
It’s neither flashy nor loud. But it’s the kind of upgrade you feel in every click, filter, dashboard, and report you download.
Log in today and see how much more seamless your workday becomes.
Branch
Users can now create multiple branches within their organization.
To create a new branch:
Log in to TeamTrace.app and navigate to Settings.
Under Organization Setup, select Branch.
Click on Create.
Fill in the required details and click Add.
Once created, your new Branch will appear in the list.
Below are the sections where the Branch feature is implemented:
People
You can now filter employees branch-wise using the Branch filter. You can now assign an employee to a branch when adding them to the platform.
You can also change an employee’s existing branch to another one whenever required.
Customers
While adding a new customer, you can now select the preferred branch for that customer.
Field Ops > Sites
When creating a new site, you can assign it to a specific branch.
Leaves
Leave types can now be created and managed branch-wise. These leaves can be viewed only by users within the same branch.
Holiday
Holidays can also be created and assigned branch-wise. These holidays can be viewed only by users within the same branch.
Analytics > User > Consolidated Work Summary
Admins can view, download, schedule, or send the Consolidated Work Summary branch-wise.
Analytics > User > Detailed Timesheet
Admins can view, download, schedule, or send the Detailed Timesheet branch-wise.
Analytics > User > Activity Report
Admins can view or schedule the Activity Report branch-wise
Analytics > User > Field People Detailed Timesheet
Admins can view, download, schedule, or send the Field People Detailed Timesheet branch-wise.
Analytics > User > Break Report
Admins can view, download, schedule, or send the Break Report branch-wise.
Analytics > User > People Work Report
Admins can view, download, schedule, or send the People Work Report branch-wise.
Analytics > Work > Project Report
Admins can view, download, schedule, or send the Project Report branch-wise.
Analytics > User > Activity Report
Admins can now view/schedule the Activity Report Branch-wise.
Analytics > Work > Task Report
Admins can view, download, or schedule the Task Report branch-wise.
Settings > Roles
While creating or updating a role, you will now see an All Branches toggle.
When enabled, the role can access the data across the given permissions for all branches and for all users within their organization.
When disabled, the role can only the data with the given permissions within its own branch.
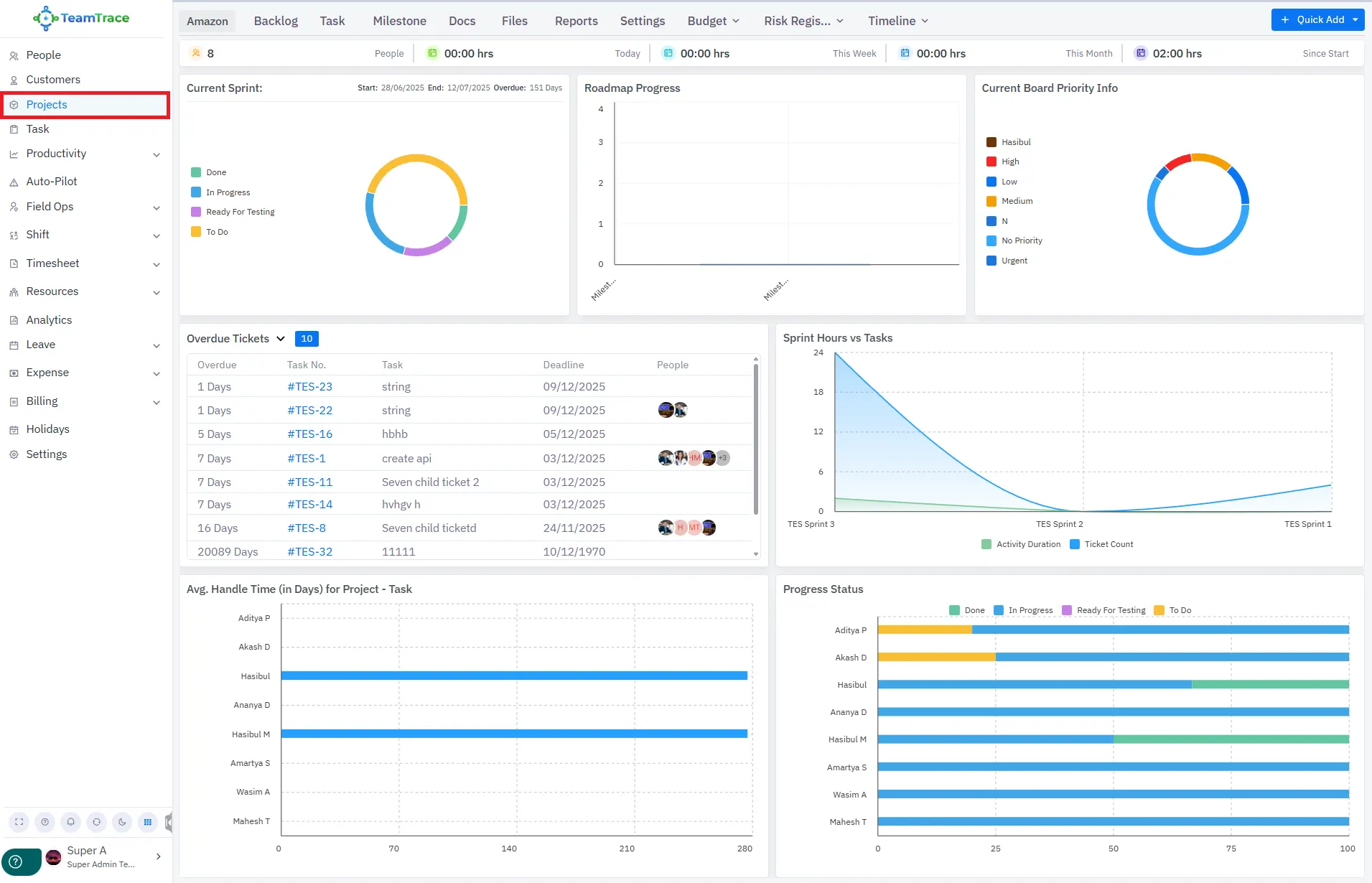
Project
New Project Dashboard UI
A new and improved UI has been introduced for the Projects section.
Project Templates
New project templates are now available for use.
Field People Expense Report
Admins can now view detailed expense reports for field employees as needed.
Break Report
Users can now download the Company Break Report easily.
We're here to help
Have questions or need assistance? Our team is ready to support you with expert guidance and solutions tailored to your needs.